| 海源水處理設備有限公司供應水處理設備,純水設備,工業去離子水設備,超純水設備,純凈水設備,地下苦咸水處理設備,海水脫鹽淡化處理設設備,生活污水處理設備,東莞海源純水處理設備公司,井水除鐵錳設備,軟化水處理設備,凈化水設備,去離子水設備,井水處理設備,一體化河水處理設備,。 | 網站地圖 | RSS訂閱 |


海水淡化系統組成及應用:
海水談化設備運用膜分離技術,能有效地去除水中的帶電離子、無機物、膠體微粒、細菌及有機物質等。是高純水制備、苦咸水脫鹽和廢水處理工藝中的佼佼者。廣泛用于電子、醫藥、食品、輕紡、化工、發電等領域。
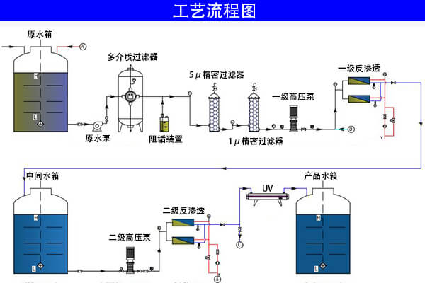
一般包括預處理系統、反滲透裝置、后處理系統、清洗系統和電氣控制系統等。海水脫鹽設備。
預處理系統一般包括原水泵、加藥裝置、石英砂過濾器、活性炭過濾器、精密過濾器等。其主要作用是降低原水的污染指數和余氯等其他雜質,達到反滲透的進水要求。預處理系統的設備配置應該根據原水的具體情況而定。
反滲透裝置主要包括多級高壓泵、反滲透膜元件、膜殼(壓力容器)、支架等組成。其主要作用是去除水中的雜質,使出水滿足使用要求。海水淡化系統。
后處理系統是在反滲透不能滿足出水要求的情況下增加的配置。主要包括陰床、陽床、混床、殺菌、超濾、EDI等其中的一種或者多種設備。后處理系統能把反滲透的出水水質更好的提高,使之滿足使用要求。
清洗系統主要有清洗水箱、清洗水泵、精密過濾器組成。當反滲透系統受到污染出水指標不能滿足要求時,需要對反滲透進行清洗使之恢復功效。海水淡化設備。
電氣控制系統是用來控制整個反滲透系統正常運行的。包括儀表盤、控制盤、各種電器保護、電氣控制柜等。






